第一节 屋盖结构布置
一、屋盖结构组成
钢屋盖结构组成:屋面板、檩条、屋架、托架、天窗架、支撑等构件。
(以下图片手机横屏或点击图片放大看更清楚)
 
屋架的跨度和间距取决于柱网布置,柱网布置取决于建筑物工艺要求和经济要求。屋架跨度较大:为了采光和通风,屋盖上常设置天窗。柱网间距较大,超出屋面板长度:应设置中间屋架和柱间托架,中间屋架的荷载通过托架传给柱。

屋盖结构组成
屋架与屋架之间布置支撑,可增强屋架的侧向刚度,传递水平荷载和保证屋盖体系的整体稳定。
二、屋盖体系分类
屋盖分为无檩屋盖和有檩屋盖。无檩屋盖:屋面荷载直接通过大型屋面板传递给屋架。
优点:屋盖横向刚度大,整体性好,构造简单,施工方便等;缺点:屋盖自重大,不利于抗震,其多用于有桥式吊车的厂房屋盖中。

无檩屋盖体系
有檩屋盖:当屋面采用轻型材料如石棉瓦、瓦楞铁、压型钢板和铁丝网水泥槽板等时,屋面荷载要通过檩条再传递给屋架。优点:构件重量轻,用料省;缺点:屋盖构件数量较多,构造较复杂,整体刚度较差。

有檩屋盖体系
第二节 屋盖支撑体系一、屋盖支撑作用
主要作用:①保证屋盖结构的整体稳定;②增强屋盖的刚度;③增强屋架的侧向稳定;④承担并传递屋盖的水平荷载;⑤便于屋盖的安装与施工。
屋架——屋盖的主要承重结构,需要用支撑连接屋架。长的屋盖结构,在中间设置横向支撑。横向支撑——屋架弦杆的侧向支承点,减小弦杆在平面外的计算长度,减小动力荷载作用下的屋架平面外的受迫振动。屋盖支撑将作用于山墙的风荷载、悬挂吊车水平荷载及地震作用传递给房屋的下部支承结构。
钢屋架安装:首先吊装有横向支撑的两榀屋架,将支撑和檩条与之连系形成稳定体系,然后再吊装其他屋架与之相连。
二、屋盖支撑布置五种屋盖支撑:上弦横向水平支撑、下弦横向水平支撑、下弦纵向水平支撑、垂直支撑和系杆。
1.上弦横向水平支撑
在屋盖体系中,一般都应设置屋架上弦横向水平支撑,包括天窗架的横向水平支撑。
上弦横向水平支撑布置在房屋两端或在温度缝区段的两端的第一柱间或第二柱间。横向水平支撑的间距≤60m,房屋长度>60m,还应另加设水平支撑。

屋盖支撑布置
2.下弦横向水平支撑
设置条件:屋架跨度>18m;屋架跨度<18m,但屋架下弦设有悬挂吊车;厂房内设有吨位较大的桥式吊车或其他振动设备;山墙抗风柱支承于屋架下弦。
设置位置:下弦与上弦横向水平支撑应在同一柱间内,以便形成稳定的空间体系。
3.下弦纵向水平支撑设置条件:设有重级工作制吊车或起重吨位较大的中、轻级工作制吊车;设有锻锤等大型振动设备;屋架下弦设有纵向或横向吊轨;设有支承中间屋架的托架和无柱支撑的中间屋架;房屋较高,跨度较大,空间刚度要求高。
设置位置:设在屋架下弦端节间内,与下弦横向水平支撑组成封闭的支撑体系,提高屋盖的整体刚度。
4.垂直支撑垂直支撑作用:使相邻两榀屋架形成空间几何不变体系保证侧向稳定的有效构件。
设置位置:设置在设有上弦横向支撑的柱间内;在屋架跨度方向还要根据屋架形式及跨度大小在跨中设置一道或几道。
梯形屋架:当跨度≤30 m时,应在屋架跨中和两端的竖杆平面内各布置一道垂直支撑;当跨度>30 m时,无天窗时,应在屋架跨度 1/3处和两端的竖杆平面内各布置一道垂直支撑,有天窗时,垂直支撑应布置在天窗架侧柱的两侧。
三角形屋架:当跨度≤24 m时,应在跨中坚杆平面内设置一道垂直支撑;当跨度>24 m时,应根据具体情况布置两道垂直支撑。

垂直支撑布置
屋架安装时,每隔4~5个柱间设置一道垂直支撑,以保持安装稳定。
5.系杆系杆作用:充当屋架上下弦的侧向支撑点,保证无横向支撑的其他屋架的侧向稳定。系杆:刚性系杆和柔性系杆。能承受压力的为刚性系杆,只能承受拉力的为柔性系杆。
设置位置:上弦平面内,檩条和大型屋面板均可起刚性系杆作用,因而可在屋架的屋脊和支座节点处设置刚性系杆。下弦平面内,可在屋架下弦的垂直支撑处设置柔性系杆。地震区应按抗震规范的规定设置。
三、屋盖支撑的形式和构造形式:屋盖支撑一般均为平行弦桁架形式。

平行弦桁架
腹杆采用十字交叉形式,一般用于上弦横向、下弦横向及下弦纵向水平支撑。纵向水平支撑桁架的节间,以组成正方形为宜,一般为6m×6m,或长方形,如6m×3m。横向水平支撑节点距离为屋架上弦节点距离的2~4倍。垂直支撑的腹杆形式可根据桁架的宽高比例确定。当宽高较接近时,可用交叉斜杆;当高度较小时,可用V式及W式斜杆,弦杆与斜杆间的交角为30°~60º。
屋盖支撑形式
杆件截面:屋盖支撑受力较小,通常可按容许长细比来选择。交叉斜杆和柔性系杆按拉杆设计,可采用单角钢;非交叉斜杆、弦杆、竖杆以及刚性系杆按压杆设计,可采用双角钢组成十字形或T形截面。
当屋架跨度较大、房屋较高且基本风压也较大时,杆件截面应按桁架体系计算出的内力确定。可假定在水平桁架节点上的集中风力荷载作用下,交叉斜杆中的压杆退出工作,仅由拉杆受力,这样,使原来的超静定体系简化为静定体系。图中W为水平节点荷载,由风荷载或吊车荷载引起。
水平荷载作用下支撑内力计算简图
节点连接构造:尽量简单方便。角钢支撑与屋架一般用C级螺栓连接,螺栓用M20。在有重级工作制吊车或有较大振动设备的厂房,除螺栓外,还应加安装焊缝,焊缝长度≥80 mm,焊脚尺寸≥6 mm。当采用圆钢作支撑时,应用花篮螺栓预加拉力将圆钢拉紧。
第三节 檩条设计一、实腹式檩条
实腹式檩条:构造简单,制造及安装方便,常用于3~6m的跨度。截面形式:普通工字钢(因较重、不易安装,用的不多)、角钢(用于荷载跨度小的屋盖)、槽钢(常用)和Z形(为冷弯薄壁型钢、省钢)。檩条的截面高度取决于跨度、檩距和荷载大小等因素,一般取檩条跨度的1/35~1/50。
实腹式檩条截面形式
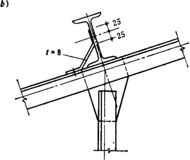
实腹式檩条通过檩托与屋架上弦连接,檩托用短角钢做成,先焊在屋架上弦,屋架吊装就位后用螺栓或焊缝与檩条连接。



实腹式檩条与屋架上弦的连接
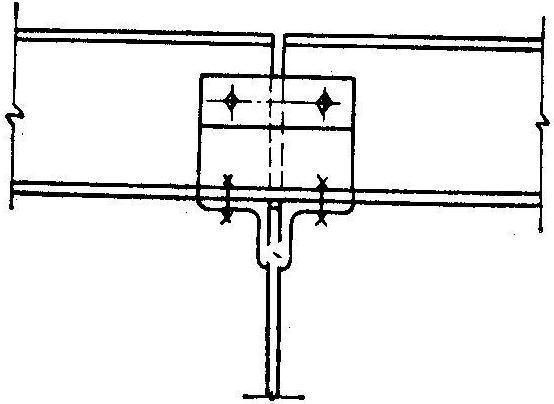
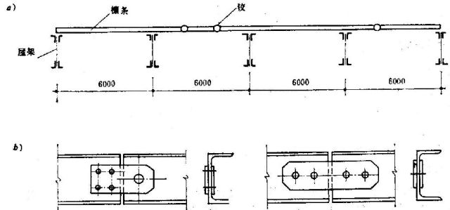
简支檩条:受力均匀,便于安装。多跨静定梁或连续梁:使跨中弯矩≈支座弯矩,可减少跨中弯矩。

檩条铰点布置及铰的构造
二、格构檩条当檩条的跨度较大(>6 m)时,应考虑格构檩条。格构檩条有三种:平面檩条、T形檩条和空间檩条。
格构檩条的形式
1.平面格构檩条平面格构檩条的上弦采用小角钢或槽钢,下弦用小角钢或圆钢,腹杆用圆钢组成。这种檩条受力明确,用料省。下弦为抛物式檩条,中间节间必须设置斜杆,以防止檩条上弦在不对称荷载作用下产生过大的局部拱曲。平面格构檩条侧向刚度较差,必须设置拉条以减少侧向弯矩。
平面格构檩条
2.T形格构檩条T形格构檩条侧向刚度较大,屋盖可不设拉条。T形格构檩条由于上弦杆和腹杆不在同一平面,整体性较差,应沿跨度全长设置几道钢箍,跨度为3~4m时设3道,跨度为4~6m时设4道。钢箍为直径d≥10 mm的圆钢。为固定腹杆平面与上弦平面,在上弦平面应设置缀板或斜缀条。

T形格构檩条
3.空间格构檩条空间格构檩条是由三个平面桁架组成的空间结构,檩条横截面为三角形。这种檩条侧向刚度好,不必设置拉条,安装方便,但费工费时,适用于跨度较大和荷载较大的情况。
格构檩条的节间划分可根据计算确定,一般取 40~60 cm,檩条的高度一般为跨度的1/12~1/18,T形格构檩条和空间格构檩条上弦宽度为截面高度的1/l.5~1/2.0。腹杆与弦杆交角为40º~60º,45º最好。
空间格构檩条
三、檩条的拉条檩条侧向刚度小,为了给檩条提供侧向中间支承,减小檩条沿屋面坡度方向的跨度,减少檩条在施工和使用阶段的侧向变形和扭转,除了侧向刚度较大的空间桁架式檩条和T形桁架式檩条以外,在实腹式檩条和平面格构檩条之间需设置拉条。
拉条的布置原则:(l)檩条跨度为 4~6 m时,至少在跨中布置一道拉条,跨度大于6 m时宜布置两道拉条。
拉条的布置
斜拉条和直撑杆的布置
(2)当檩条间距较密时,斜拉条角度偏小,不能保证紧张作用,可改斜拉条为桁架。
(3)当屋盖有天窗时,应在天窗两侧檩条之间设置斜拉条和直撑杆。
(4)角钢檩条在天窗两侧用斜拉条固定于屋架上,在屋檐处要设置斜拉条,以防角钢檩条向上倾覆。
拉条一般采用圆钢,其直径视荷载和檩距大小取8~12 mm,用双螺帽直接固定在腹板上,斜拉条有连接角钢过渡。撑杆的作用是限制檐檩的侧向弯曲,撑杆可采用角钢和钢管,其长细比按压杆要求的长细比选取截面。
拉条和檩条、撑杆和檩条的连接构造
|